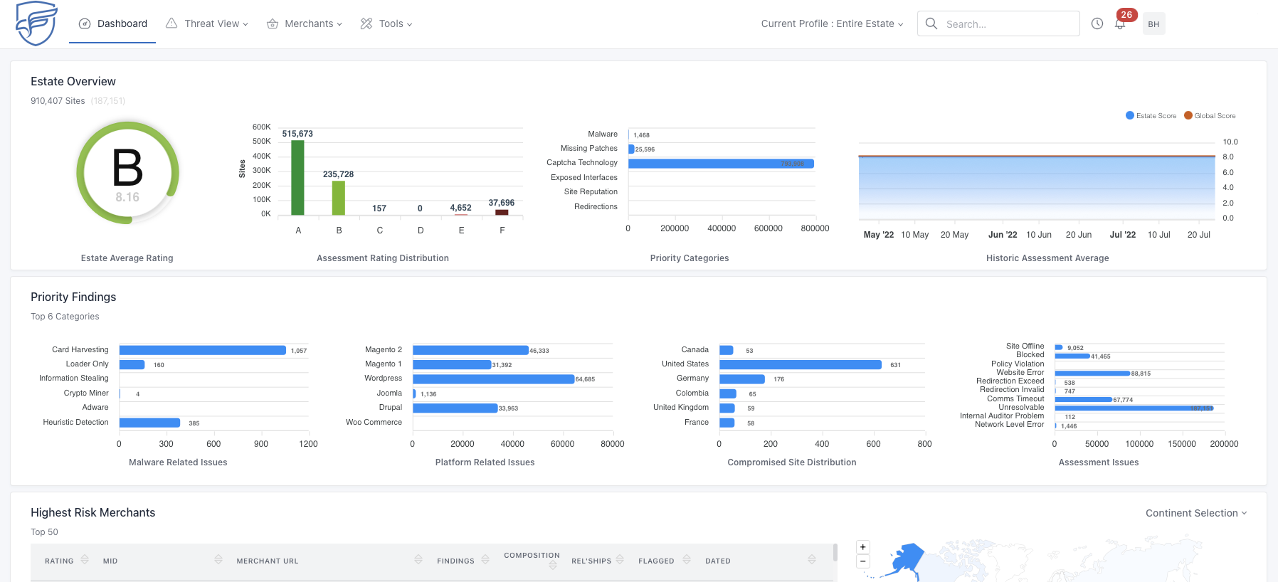
View your portfolio risk as a whole, or drill down into individual merchant risk details - enabling PROACTIVE risk management within your merchant base.

Get in touch today to find out how we can help secure your eCommerce website.
EXPERTISE AND TIME
We are specialists, passionate about cybersecurity
Forensic analysts, threat intelligence analysts, penetration testers and cybersecurity consultants blend their views and experience to deliver a truly holistic and future-proof cybersecurity strategy for our customers.
Our mission is to keep you safe.
We guarantee to make a significant improvement to your risk management - and to your merchants.
Contact us today!